[go: up one dir, main page]

Introducing G2.ai, the future of software buying.Try now

Avis et détails du produit Gnosis Freight

Valeur en un coup d'œil

Moyennes basées sur les avis d'utilisateurs réels.

Temps de mise en œuvre

2 mois

Média de Gnosis Freight

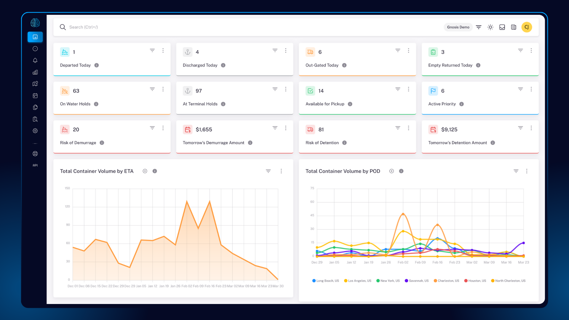
Démo de Gnosis Freight - Learn More about the Container Lifecycle Management® Platform
Gain access to the most complete and accurate container tracking data, collaborate seamlessly with all your logistics partners in a single platform, and initiate tracking with just the Master Bill of Lading (MBL) Number.
Démo de Gnosis Freight - Container Lifecycle Management® Platform
The world's first supply chain platform focused on the full lifecycle of your shipping containers. Powered by the most complete, accurate, and low-latency container tracking data available. The CLM platform provides logistics professionals with a smarter way to track and manage their containers, ...
Démo de Gnosis Freight - Active Shipments
The Active Shipments page of the Container Lifecycle Management® platform provides a single location, in a familiar format (think Excel), to track and manage the full lifecycle of all your containers regardless of freight forwarder or ocean carrier.
Démo de Gnosis Freight - Demurrage & Detention Alarms®
Configurable thresholds allow users to set early warnings, so they can avoid unnecessary charges, streamline operations, and maintain control over their supply chain. Gnosis Freight empowers logistics professionals to mitigate risks, improve cash flow, and enhance operational efficiency.
Learn how Gnosis Freight is bringing a more holistic approach to the supply chain visibility and logistics technology space, and helping people better integrate technology into their logistics processes and business operations.
Lancer la vidéo de Gnosis Freight
Learn how Gnosis Freight is bringing a more holistic approach to the supply chain visibility and logistics technology space, and helping people better integrate technology into their logistics processes and business operations.
The Gnosis Freight team rented an RV and drove cross country to sit with industry leaders and reveal these spaces between the ships: the handoffs, the transitions, the human decisions that turn container lifecycle management from data into
Lancer la vidéo de Gnosis Freight
The Gnosis Freight team rented an RV and drove cross country to sit with industry leaders and reveal these spaces between the ships: the handoffs, the transitions, the human decisions that turn container lifecycle management from data into
Gnosis Freight CTO, Jake Hoffman, and Tobias Hacker, Continental's Head of Tire Logistics for the Americas, discuss how the CLM platform helped Continental overcome significant challenges during the height of the pandemic.
Lancer la vidéo de Gnosis Freight
Gnosis Freight CTO, Jake Hoffman, and Tobias Hacker, Continental's Head of Tire Logistics for the Americas, discuss how the CLM platform helped Continental overcome significant challenges during the height of the pandemic.
Discover a smarter way to track and manage your containers with the Container Lifecycle Management® platform from Gnosis Freight.
Lancer la vidéo de Gnosis Freight
Discover a smarter way to track and manage your containers with the Container Lifecycle Management® platform from Gnosis Freight.
Gnosis Freight recently announced a partnership with Hapag-Lloyd and PayCargo on a first-of-its-kind container payment platform. Gnosis’ Chief Technology Officer Jake Hoffman delves more into that partnership and enhancements to the company
Lancer la vidéo de Gnosis Freight
Gnosis Freight recently announced a partnership with Hapag-Lloyd and PayCargo on a first-of-its-kind container payment platform. Gnosis’ Chief Technology Officer Jake Hoffman delves more into that partnership and enhancements to the company
Image de l'avatar du produit

Avez-vous déjà utilisé Gnosis Freight auparavant?

Répondez à quelques questions pour aider la communauté Gnosis Freight

Avis Gnosis Freight (128)

Avis

Avis Gnosis Freight (128)

4.9
Avis 128

Review Summary

Generated using AI from real user reviews
Les utilisateurs louent constamment l'interface conviviale et les capacités de suivi en temps réel de Gnosis Freight, qui simplifient la gestion logistique et améliorent l'efficacité opérationnelle. La capacité de la plateforme à consolider les données et à fournir des mises à jour en temps opportun est très appréciée, facilitant ainsi l'organisation des équipes. Cependant, certains utilisateurs notent des problèmes occasionnels avec la précision des données et la vitesse de chargement.

Avantages & Inconvénients

Généré à partir de véritables avis d'utilisateurs
Voir tous les avantages et inconvénients
Rechercher des avis
Filtrer les avis
Effacer les résultats
Les avis G2 sont authentiques et vérifiés.
Nathan C.
NC
Senior Director of Drayage Operations
Entreprise (> 1000 employés)
"Gnosis nous a appris de plus en plus sur nos propres clients !"
Qu'aimez-vous le plus à propos de Gnosis Freight?

Gnosis est extrêmement fiable, facile à utiliser et précis. La précision des données, la latence et les rapports personnalisables dans le tableau de bord CLM fournissent des informations significatives à notre entreprise dont nous n'étions pas conscients auparavant en tant que 3PL. Enfin, les gestionnaires de compte sont formidables - attentifs et prêts à faire tout ce qui est demandé pour améliorer votre expérience. Avis collecté par et hébergé sur G2.com.

Que n’aimez-vous pas à propos de Gnosis Freight?

Il y a très peu de lacunes et des problèmes avec certains transporteurs maritimes qui ont du mal à rapporter des informations que Gnosis ne peut donc pas signaler. Dates d'entrée, etc. Avis collecté par et hébergé sur G2.com.

Scott T.
ST
General Manager
Marché intermédiaire (51-1000 employés)
"Portail extrêmement convivial qui simplifie le suivi des conteneurs"
Qu'aimez-vous le plus à propos de Gnosis Freight?

Comparé aux outils que nous avons utilisés par le passé pour surveiller et suivre tous les conteneurs d'importation de nos clients, j'aime presque tout à propos de Gnosis Freight. Le portail est extrêmement convivial, et il rend beaucoup plus facile le suivi des conteneurs sans avoir à fouiller dans une interface compliquée. Avis collecté par et hébergé sur G2.com.

Que n’aimez-vous pas à propos de Gnosis Freight?

Bien que nous n'ayons pas encore découvert toutes les fonctionnalités que Gnosis a à offrir, je peux dire avec confiance que je n'ai toujours rien trouvé que je "n'aime pas" à propos de Gnosis Freight. Avis collecté par et hébergé sur G2.com.

Tom L.
TL
Global Logistics
Entreprise (> 1000 employés)
"Visibilité précise des conteneurs en temps réel avec une interface utilisateur facile à naviguer"
Qu'aimez-vous le plus à propos de Gnosis Freight?

Disposer des données les plus précises permet d'avoir la meilleure visibilité sur nos conteneurs, ce qui empêche finalement les coûts d'exploitation imprévus de se produire. L'interface utilisateur est vraiment facile à naviguer et elle facilite la création de rapports à l'usage des fournisseurs. J'aime aussi la façon dont le tableau de bord peut fournir des données en temps réel pour aider à prévenir tout problème futur. Avis collecté par et hébergé sur G2.com.

Que n’aimez-vous pas à propos de Gnosis Freight?

Étant donné que nous opérons avec 6 ports différents, il serait utile de créer un rapport principal qui pourrait filtrer chaque port dans un onglet d'Excel. Pas un désagrément - juste quelque chose qui aide :) Avis collecté par et hébergé sur G2.com.

Edwin P.
EP
Import Coordinator
Petite entreprise (50 employés ou moins)
"Les mises à jour de la FDA et des douanes rendent le suivi des conteneurs sans effort"
Qu'aimez-vous le plus à propos de Gnosis Freight?

L'ajout des mises à jour de la libération par la FDA et les douanes a été mon préféré jusqu'à présent de Gnosis Freight. Je pouvais rapidement vérifier la mise à jour du statut des conteneurs plutôt que d'attendre un e-mail du courtier. Cela a amélioré ma charge de travail. Avis collecté par et hébergé sur G2.com.

Que n’aimez-vous pas à propos de Gnosis Freight?

Pour l'instant, je n'ai aucun inconvénient avec Gnosis. Avis collecté par et hébergé sur G2.com.

Kenneth V.
KV
Planning and Transportation Manager
Entreprise (> 1000 employés)
"Téléchargements de données sans effort et aperçus clairs de la chaîne d'approvisionnement"
Qu'aimez-vous le plus à propos de Gnosis Freight?

Ce que j'aime le plus, c'est la facilité avec laquelle on peut télécharger des données. C'est à quelques clics seulement. Nous pouvons également voir les projections de volume avec un graphique auquel tout le monde dans la chaîne d'approvisionnement a accès. En cas de problème, l'équipe de support répond assez rapidement pour résoudre. Avis collecté par et hébergé sur G2.com.

Que n’aimez-vous pas à propos de Gnosis Freight?

Je ne peux penser à rien que je n'aime pas à propos de Gnosis. Nous avons des choses de notre côté à fournir à Gnosis pour améliorer l'expérience. Avis collecté par et hébergé sur G2.com.

Alma S.
AS
Logistics Specialist
Entreprise (> 1000 employés)
"Visibilité claire et à jour des jalons et une équipe à l'écoute"
Qu'aimez-vous le plus à propos de Gnosis Freight?

Visibilité claire sur les jalons, avec des informations tenues à jour. Avis collecté par et hébergé sur G2.com.

Que n’aimez-vous pas à propos de Gnosis Freight?

Je n'ai rien trouvé que je n'aime pas. L'équipe fait un excellent travail en écoutant nos retours et en travaillant avec nous pour ajouter les champs nécessaires. Avis collecté par et hébergé sur G2.com.

DJ
Project Coordinator
Petite entreprise (50 employés ou moins)
"Le suivi des conteneurs est un jeu d'enfant !"
Qu'aimez-vous le plus à propos de Gnosis Freight?

L'équipe de Gnosis est un véritable plaisir à côtoyer. Ils sont orientés vers les solutions et passionnés par le travail qu'ils accomplissent. Nous avons récemment migré vers le nouveau portail Gnosis, et je suis extrêmement satisfait des nouvelles fonctionnalités et de la facilité d'utilisation. Grâce aux améliorations, plus de mes collègues utilisent le portail, en raison des différentes manières dont ils peuvent personnaliser leur profil, ce qui n'était pas possible auparavant. Avant de mettre en ligne le portail amélioré, nous avons organisé un bref appel de formation pour guider les utilisateurs à travers les fonctionnalités clés et nous avons eu des sessions hebdomadaires où les utilisateurs pouvaient venir selon leurs besoins. Ils ont également fait un excellent travail en élaborant des supports de formation pour faciliter l'adaptation des utilisateurs. Bien que nous ayons rencontré quelques problèmes avec l'intégration de l'API, ils ont été rapidement résolus en travaillant avec l'équipe de Gnosis et nos développeurs ERP. Personnellement, en haute saison, je me connecte au portail quotidiennement ; en basse saison, en tant que chef de projet, je consulte moins fréquemment mais suffisamment souvent pour détecter toute divergence ou expédition manquante. Avis collecté par et hébergé sur G2.com.

Que n’aimez-vous pas à propos de Gnosis Freight?

Avec la mise en œuvre du nouveau portail, il y a certainement moins de choses à redire. Bien sûr, la perfection est un mythe et il y a des petites choses liées au flux d'informations qui sont regrettables, cependant, cela n'est pas directement lié à Gnosis. Avis collecté par et hébergé sur G2.com.

Utilisateur vérifié à Transport/Camionnage/Ferroviaire
UT
Entreprise (> 1000 employés)
"Accès facile aux données dont j'ai besoin"
Qu'aimez-vous le plus à propos de Gnosis Freight?

La facilité d'accès aux données dont j'ai besoin, qui n'étaient pas facilement disponibles sur l'autre plateforme utilisée. Avis collecté par et hébergé sur G2.com.

Que n’aimez-vous pas à propos de Gnosis Freight?

Rien de spécifique que je n'aime pas, j'ai juste besoin de me familiariser avec la production de rapports et d'élargir mes connaissances sur la façon dont cela peut servir ma fonction au-delà de mes exigences actuelles. Avis collecté par et hébergé sur G2.com.

Tiffany O.
TO
Intermodal Specialist
Marché intermédiaire (51-1000 employés)
"Gnosis a rendu le suivi des conteneurs beaucoup plus facile pour moi."
Qu'aimez-vous le plus à propos de Gnosis Freight?

Avoir toutes les informations sur une seule plateforme pour tous les clients. Ne pas avoir à aller sur plusieurs sites de compagnies maritimes et ferroviaires, Avis collecté par et hébergé sur G2.com.

Que n’aimez-vous pas à propos de Gnosis Freight?

Il n'y a rien que je n'aime pas sur cette plateforme. Avis collecté par et hébergé sur G2.com.

Alex B.
AB
Operations Manager, Lead Logistics
Petite entreprise (50 employés ou moins)
"Facilite la vie !"
Qu'aimez-vous le plus à propos de Gnosis Freight?

J'ai apprécié le niveau de soutien que nous avons reçu de l'équipe Gnosis lors de la mise en place / intégration de la plateforme CLM. Cela a été un changement radical pour nos équipes internes ainsi que pour nos clients. Avis collecté par et hébergé sur G2.com.

Que n’aimez-vous pas à propos de Gnosis Freight?

Rien, pour le moment ! Nous avons été satisfaits de la plateforme jusqu'à présent. Avis collecté par et hébergé sur G2.com.

No Discussions for This Product Yet

Be the first to ask a question and get answers from real users and experts.

Start a discussion

Informations sur les prix

Moyennes basées sur les avis d'utilisateurs réels.

Temps de mise en œuvre

2 mois

Retour sur investissement

7 mois

Coût perçu

$$$$$
Fonctionnalités de Gnosis Freight
Flux
Alertes
inventaire
Analyse financière
Indicateurs de performance clés
Étalonnage des performances
Rechercher
Suivi des envois
Visibilité au niveau de la commande
Caractère optionnel géographique
Image de l'avatar du produit
Image de l'avatar du produit
Gnosis Freight